儲能云網是集儲能站實時運行監控、運維管理和運營管理于一體的一站式儲能大數據管理平臺。基于智光工業互聯網平臺大數據分布式架構實現了百萬級點號實時數據處理和PB級數據存儲能力, 通過大數據、人工智能算法分析實現云邊協同,為儲能站運行、運維、運營優化提供輔助決策支持,全面保障儲能站運行安全、提升運營收益。
結合公司“數字化與平臺”戰略,公司創新提出了“1+N+1”模式構架的基于大數據驅動面向綜合能源大服務的工業互聯網平臺。
“1”:一個統一的專有云平臺,實現公司數據資源的統一存儲和管理;
“N”:多個專業化業務應用,完成多元化應用的分階段開發部署和統一管理;
“1”:一個智能創新驅動中心,致力于全局工業大數據分析和工業BI的培育場景和創新應用。
大屏監控展示儲能站總體業務狀況,實時監控儲能站狀態,幫助管理者快速了解所有儲能站業務關鍵指標包括運行總體指標、故障總覽、工單總覽等。
實時監控儲能站關鍵設備包括PCS、BMS、冷卻系統、消防系統等運行情況,通過3D渲染等數字孿生技術顯示電芯電壓、溫度數據,并進行實時溫差、壓差等分析,確保電站運行安全。
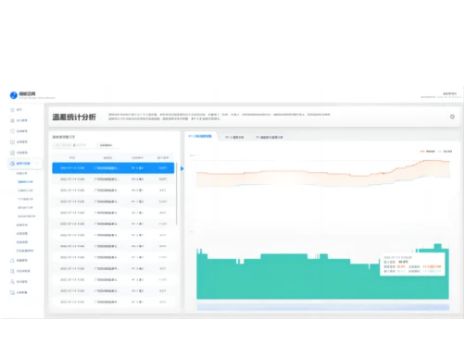
自動生成電站運行分析報告,對儲能站整體運行數據、故障告警、電池健康度、電池壽命等進行大數據統計分析形成綜合評估報告,為儲能站運行、運維提供輔助決策。
Contact Us

關注我們